






>








中贏上班時間:周一到周六 上午 8∶30---12∶00 下午 14 ∶00---18∶30
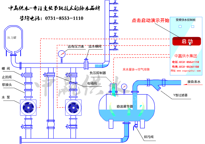
全國免費服務熱線: 0731-8553-1110
傳 真 機 號 碼: 0731-85261150
營銷中心聯系方式:
銷售一部: 易經理 151-1639-4207(手機) 0731-8553-1110(座機) 1919400578 (QQ)
銷售二部: 周經理 137-5504-2155(手機) 0731-8526-1150(座機) 983351228 (QQ)
快速反應工程師:周工 0731-8526-1150
生產地址:
長沙市暮云工業園區中意二路917號(中意電器旁)
營銷中心地址:
長沙市香樟路255號云集大廈1302-05號(民政學院附近)
市內乘坐公交: 68路、63路、124路、159路、167路、W201南線、802路、805路、在樟樹屋站下車